AIOps
AI가 탐지하고 예측하는
주도적인 IT 운영의 미래
실시간 데이터 수집과 장애 탐지로 365일 24시간 관리가 가능해집니다.

IT 시스템 전체를 감시하는 AI 시스템
실시간 데이터 수집과 딥러닝 기반 분석
장애 탐지부터 원인 진단, 미래 상황 예측으로
운영 효율성과 비즈니스 안정성 극대화
이상 탐지
놓치기 쉬운 이상 징후도
실시간으로 포착놓치기 쉬운 이상 징후도
실시간으로 포착AI 모델이 정형·비정형 데이터를 학습해 성능 이상 패턴을 탐지하고, 유사 패턴과 연관 관계까지 분석합니다. 예상 못한 성능 저하, 비정상 로그 등을 확인할 수 있습니다.
AI 모델이 정형·비정형 데이터를 학습해 성능 이상 패턴을 탐지하고, 유사 패턴과 연관 관계까지 분석합니다. 예상 못한 성능 저하, 비정상 로그 등을 확인할 수 있습니다.
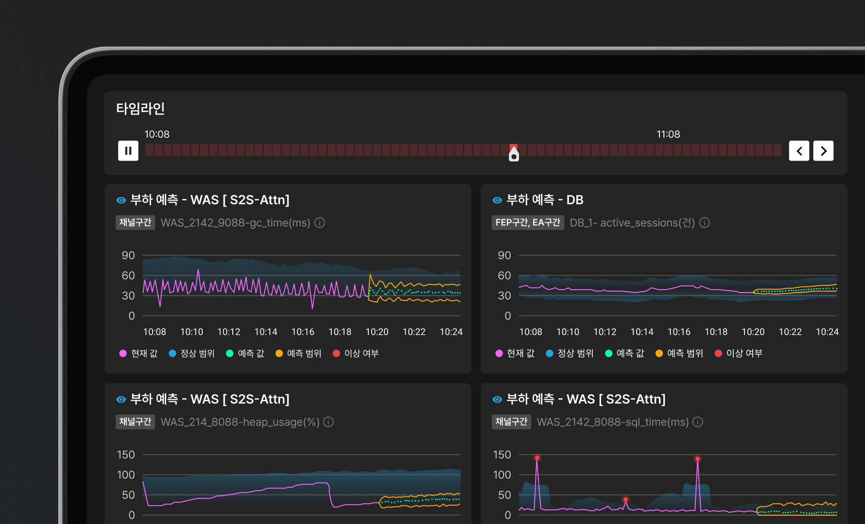
예측 분석
문제의 패턴과 대응법을
선명하게 보여주는 분석 기능문제의 패턴과 대응법을
선명하게 보여주는 분석 기능과거 데이터를 학습해 자주 발생하는 문제의 패턴, 원인을 파악합니다. 나아가 30분~1시간 후의 상황을 사전에 예측, 문제 발생 전 미리 조치할 수 있도록 지원합니다.
과거 데이터를 학습해 자주 발생하는 문제의 패턴, 원인을 파악합니다. 나아가 30분~1시간 후의 상황을 사전에 예측, 문제 발생 전 미리 조치할 수 있도록 지원합니다.
인공지능 기반 진단
문제가 발생하는 진짜 원인,
AI로 빠르고 정확하게 진단문제가 발생하는 진짜 원인,
AI로 빠르고 정확하게 진단실시간 지능형 탐지 기법으로 장애 발생 시 기존 데이터, 연관 지표 등을 참고해 근본적 원인을 진단합니다. 이전보다 빠르고 정확하게 문제 파악이 가능합니다.
실시간 지능형 탐지 기법으로 장애 발생 시 기존 데이터, 연관 지표 등을 참고해 근본적 원인을 진단합니다. 이전보다 빠르고 정확하게 문제 파악이 가능합니다.
AI 기반 챗봇
사용자와 대화하며
문제를 진단하는 AI 챗봇사용자와 대화하며
문제를 진단하는 AI 챗봇대규모 LLM 기반 챗봇 'QURI'와 실시간으로 대화하며 문제를 진단할 수 있습니다. 시스템 상태와 장애 진단, 부하 예측 등 대화의 맥락을 이해해 최적의 답변을 제시합니다.
대규모 LLM 기반 챗봇 'QURI'와 실시간으로 대화하며 문제를 진단할 수 있습니다. 시스템 상태와 장애 진단, 부하 예측 등 대화의 맥락을 이해해 최적의 답변을 제시합니다.
엑셈의 컨설팅은 단순 상담이 아닌
변화를 만드는 협업입니다
IT Performance Consulting 바로가기깊이 있는 컨설팅 서비스
솔루션 도입부터 운영 최적화까지, 고객사 입장에서 체계적으로 지원합니다.
문제의 핵심 원인 진단
시스템 환경과 성격, 운영 상태 파악 및 구성원 인터뷰로 정확하게 문제를 파악합니다.
컨설팅 이후까지 책임지는 사후지원
정기 방문과 원격 지원으로 고객사 IT 시스템의 안정성과 최적화를 지원합니다.
통합 서포트 포털 제공
기술 문서, 운영 도구, 교육 자료 등 다양한 리소스를 원스톱으로 제공합니다.
XAIOps를 더 자세히 알고 싶으신가요?
- Download
상세 기능과 스펙 등, XAIOps 도입에 참고할 수 있는 브로슈어를 읽어보세요.









